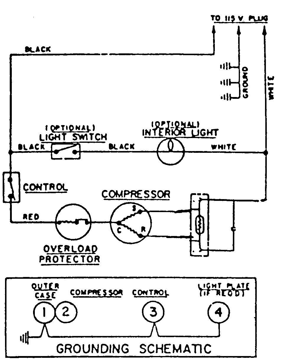
RFU1500AAW 04 – WIRING INFORMATIONadmin2025-04-26T08:53:21+00:00RFU1500AAW 04 – WIRING INFORMATION ProductsPositionProductNIMAY 15002225