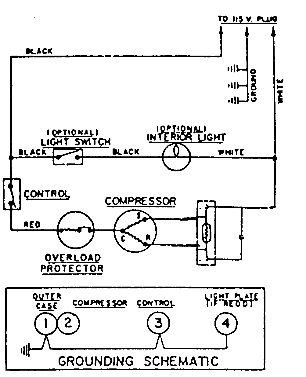
RFUA150AAW 04 – WIRING INFORMATIONadmin2025-04-26T08:53:26+00:00RFUA150AAW 04 – WIRING INFORMATION ProductsPositionProductNIMAY 15002225